Midnight theme
Midnight is a theme for GitHub Pages.
Project maintained by GiBoris
Hosted on GitHub Pages — Theme by mattgraham
Splunk Fundamentals Lab (Search, Analysis, Dashboards & Alerting)
This lab documents hands-on Splunk fundamentals completed as part of self-directed cybersecurity training and SOC-focused practice.
The purpose of this lab is to demonstrate understanding of SIEM fundamentals and hands-on ability to:
- ingest and analyse log data;
- write SPL queries;
- extract fields for investigations;
- create dashboards and alerts relevant to SOC operations.
Lab Environment
Hypervisor
Virtual Machines
- Windows Server 2022 (Splunk Enterprise)
Software
- Splunk Enterprise
- Splunk Web (Search & Reporting app)
Datasets
- BOTSv3 dataset
- DNS log dataset
Objectives
This lab demonstrates the ability to:
- Install and validate Splunk Enterprise;
- Upload and search log data;
- Use SPL for analysis and aggregation;
- Extract fields from raw log events;
- Perform DNS investigation workflows;
- Create dashboards and alerts based on security logic.
Lab Tasks and Implementation
1. Splunk Enterprise Installation
- Installed Splunk Enterprise on Windows Server 2022;
- Verified Splunk service status;
- Confirmed access to Splunk Web interface.
2. Data Upload (BOTSv3 Dataset)
- Uploaded BOTSv3 dataset into Splunk;
- Confirmed events were indexed and searchable.

3. SPL Fundamentals & Initial Analysis
- Used basic SPL commands (stats, sort, head) to perform an initial analysis of data

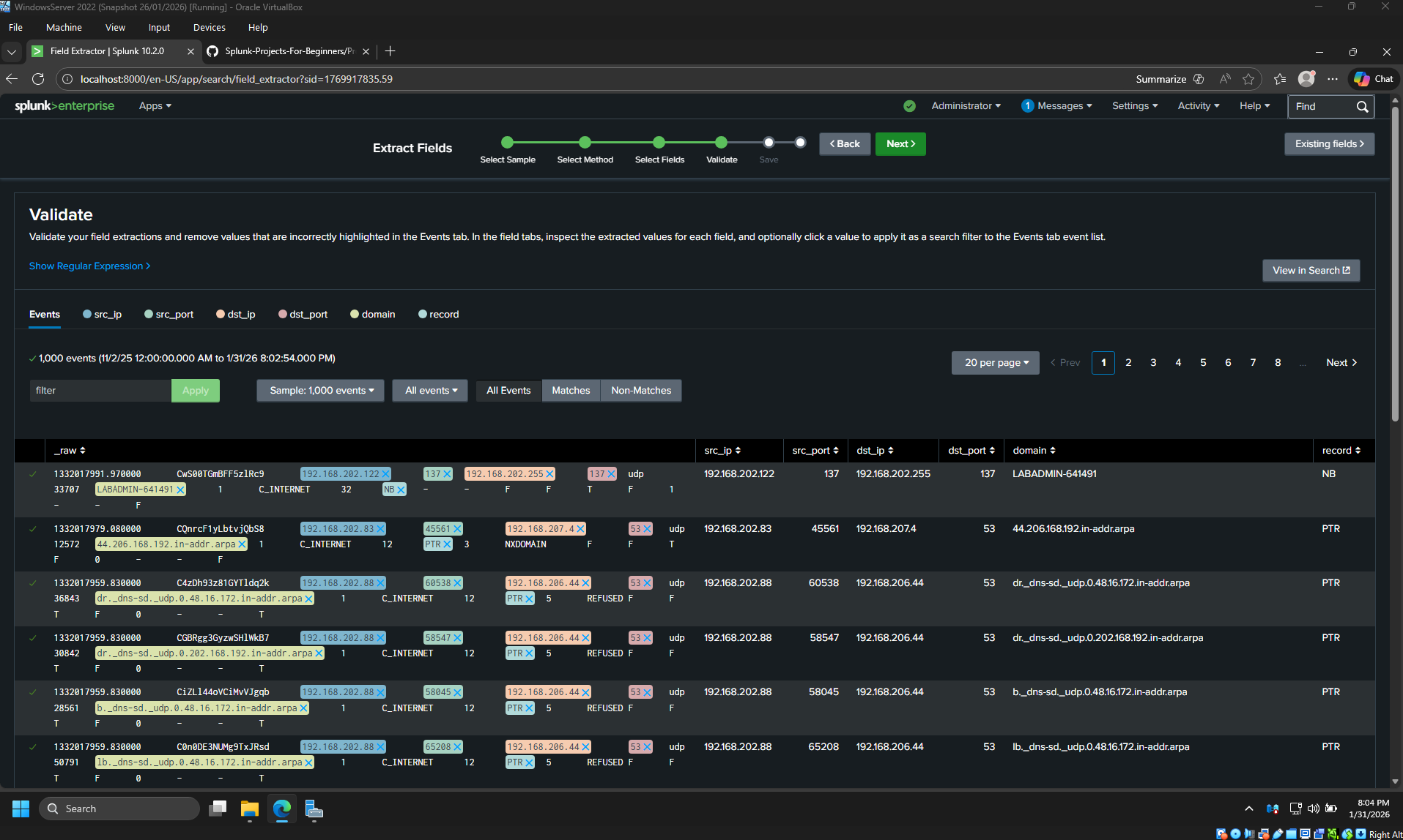
Extracted meaningful fields from DNS logs to support investigations:
- Source IP;
- Destination IP;
- Destination port;
- Queried domain.

4.2 Top Queried Domains
Identified 20 most frequently queried domains.

4.3 Suspicious Domain Investigation
- Identified suspicious domain based on frequency and naming pattern;
- Pivoted from domain to associated IP addresses.

5. Alert Creation (Processes Executed Before 8AM)
Created an alert to detect processes launched outside normal business hours.
- Configured scheduled alert;
- Defined trigger conditions;
- Verified alert logic using historical data.

6. Reporting & Dashboard
Built reports and dashboards to monitor VPN activity and authentication results.

Key Skills Demonstrated
- SIEM fundamentals (Splunk);
- Log ingestion and validation;
- SPL querying and aggregation;
- Field extraction for investigations;
- DNS and process execution analysis;
- Alerting and dashboard creation;
- SOC-relevant investigative workflows.
Disclaimer
All systems and data used in this lab are non-production, isolated, and for educational purposes only.
No real user data or sensitive information was used.